My M-Sport CRM System

Rewiew

URL: www.my.m-sport.com.ua
About project

The first release of this completely original CRM system for Driving School M-Sport was launched in September 2018. Some additions appeared during the next 1.5 years. No any CRM-specific frameworks were used. Only the Bottstrap CSS/JS frontend framework and the general-purpose CoreMVC PHP framework.
This system ensures interaction between all company entities - clients, instructors, salers, managers and administrators.
Three interface view modes are provided: client panel, manager/instructor panel, administration panel. The first two panels are focused on gadgets. Client panel also support multi language UI. Client identification is carried out by plasic cards with QR-codes.

Basic functions

• For clients
Login by QR-scanning, personal data view, initial contact request, lessons schedule view, lessons details view, personal aсcount view, transactions list view, transactions details view, online acсount refill.
You can try using Test client panel

• For managers / instructors
Login by QR-scanning + password, clients requests view, lessons schedule view, lessons details view, lessons creating / completing / cancellation, sms-mailing to clients, spends accounting, weekly financial reporting.

• For administrators
Login by QR-scanning + password or optional 2FA (disposable password by Google Authenticator), primary sales, groups/users permission management, tasks management, vehicles management, instructors / vehicles / tasks bind, clients analytic, sales analytic, biling management, QR-cards emission, accounts statements view, reports view and analyse, notification management (incl. SMS) and so many others.

Note

Only client panel has a multi language UI. English versions of other screenshots created by Browser Google Translation service. This is why some translations are inaccurate.
I'm sorry :(

Client panel :: personal data
Client panel :: my QR-card
Client panel :: Schedule
Client panel :: Lesson details
Client panel :: View by instructor / manager
Client panel :: Schedule. New lesson record by instructor
Client panel :: New outscheduled lesson by instructor
Client panel :: Account statement, view by instructor / manager
Manager / Instructor panel :: Clients search form
Admin panel :: Clients expanded list
Admin panel :: Clients analytic. Filter and sorting by multiple cols available
Admin panel :: Instructors reports
Admin panel :: Users groups permissions
Admin panel :: Stuff management
Admin panel :: Accounts statement
Admin panel :: Biling management
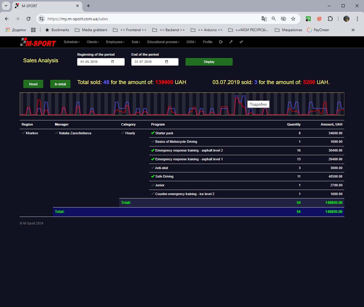
Admin panel :: Sales analytics
Admin panel :: Daily Schedule
Admin panel :: Week Schedule
Admin panel :: Curriculums editor
Admin panel :: Curriculums bind
Admin panel :: Vehicles bind
Admin panel :: Vehicles management
Admin panel :: SMS notification setup
Admin panel :: System settings